供水供热控制系统
换热站自动控制系统

雨水泵站控制系统 Rain water pump station control system

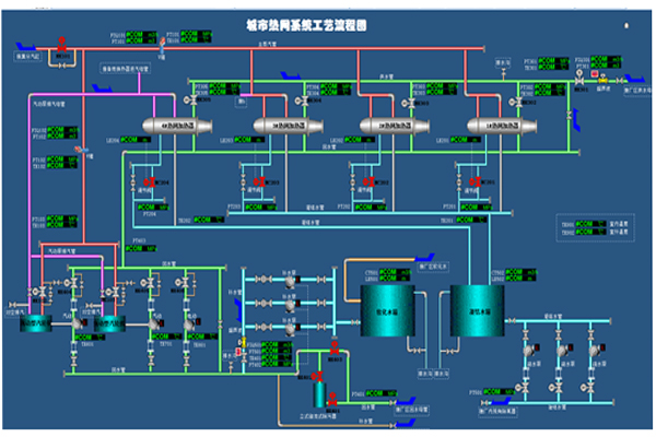
城市供热智能调度管理系统为实现供热生产信息化、现代化,建立统一的运行调度、管线管理和应急指挥为一体的综合生产指挥系统。华东工控通过该系统可实现从热源到管网再到换热站的实时生产数据的监控管理,实现管网联网、环网运行调度功能,可直观、高效的调整各种参数,准确、及时的处置供热事故,从而达到科学调度、节能增效、减少事故的效果。主要内容包括:

(A)热网调度中心监控系统

(B)热网运行能源管理系统

(C)热网隔压换热站监控系统

(D)热力站就地监控系统

(E)通讯系统

客户挑战:

1、城市集中供热主要存在的问题表现为较差的供热质量,供热状况冷热不均。

2、不合理的供热运行方式造成能源严重的浪费。

解决方案:

1)依靠我们20年设计调试供暖控制系统的沉底,借用现代化的检测手段,整理出了一套先进的算法,能有效的解决当前供暖系统面临的这些挑战。

2)开发出了一套可靠、操作简便、兼容性强的控制软件。它不仅兼容性强,可以向下兼容多种控制器产品,而且操作简便。

3)信息化,智能化是工业4.0的必然进程,我司组建自己的团队专门负责研究各个厂家的管理系统的接口,能够实现控制系统与城市能源管控平台的无缝对接。

  • 板式换热器
  • 水源热泵主机

产品特点 Product features

产品特点

具有工作处理单一的入口,用户操作界面清晰友好、操作简单,同时允许用户自定义个性化的操作界面。 采用面向对象编程,具有动态调整和自适应功能,提供了多种开放的可定制界面。 采用模块化设计,使系统具有良好的可扩展性和可复制性。 具有统一的系统管理界面,增强系统的可维护性;系统管理员可以通过对组织目录、流程定义等数据库的管理,对流程和人员进行配置,系统管理员将对重要库定期维护,保证系统的正常运行。

产品特点

在应用系统中设置了全面的权限管理控制,同时打破浏览器的不安全性,系统及网络传输均安全可靠,保证信息在流转及保存时的安全性和保密性。 采用大数据量分包处理技术,数据打包,断点续传。 充分考虑业主的中远期建设目标,主要业务流程设计准确,过程统一,各个子系统无缝的集成。系统不仅能够很好的符合当前的总体建设目标和各子系统建设目标,并能够与中远期建设目标良好的结合以及平滑的过渡。

细节展示 Detail display

  • 产品细节
  • 产品细节
  • 产品细节
  • 产品细节
  • 产品细节
  • 产品细节

自主知识产权 Independent intellectual property rights

华东工控

智能加药系统(发明专利号:ZL201610764077.5)

工业控制系统外部故障的检查方法(发明专利号:ZL201410411887.3)

一种中水回用泵站控制系统及控制方法(发明专利号:ZL201710469178.4)

华东工控污水处理自动控制系统(软件著作权号:2017SR740884)